
Mit den neuen Observability Metrics erhalten Retarus-Kunden ab sofort einen vollständigen, ungefilterten Echtzeit-Überblick über die Gesamtperformance ihrer Services. Alle Daten werden zentral im gängigen Prometheus-Format bereitgestellt und lassen sich daher einfach in bestehende Monitoring-Systeme wie Splunk, Dynatrace, Datadog, Grafana oder Elastic integrieren. Die Metriken sind speziell auf die Anforderungen komplexer Kommunikationsinfrastrukturen von Enterprises ausgelegt und liefern IT-Teams belastbare Prozessdaten für Forensik, Audits und regulatorische Anforderungen. Da Kunden zu jedem Zeitpunkt vollen Zugriff auf die kompletten Prozessdaten erhalten, können sie auch auf neue Compliance-Anforderungen flexibel reagieren.
Schnellere Reaktionszeiten
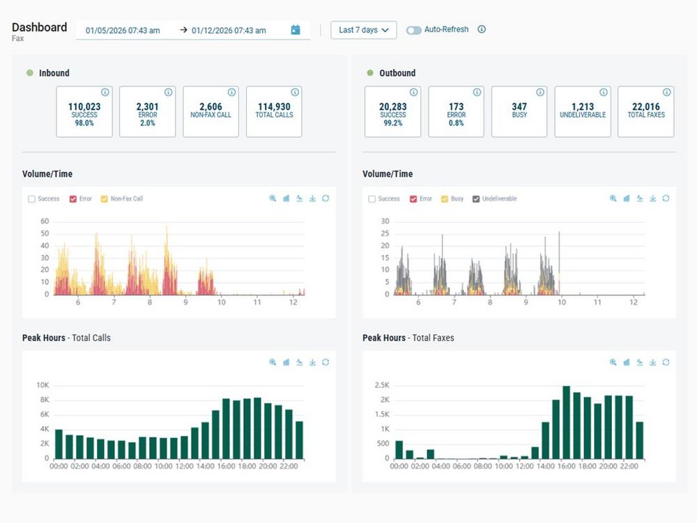
Je nach Anforderung können sich Unternehmen individuelle Dashboards und Auswertungen erstellen – von operativen Monitoring-Dashboards für den IT-Betrieb bis hin zu strukturierten Reports für Controlling oder Compliance. Die Observability Metrics ermöglichen dabei einen umfassenden Überblick über die Performance des gesamten Kommunikations-Traffics. IT-Teams erhalten in Echtzeit Einblick in die Systemauslastung. Dadurch können sie mögliche Systeminstabilitäten, Zustellverzögerungen oder regionale Performance-Einbrüche frühzeitig erkennen und proaktiv gegensteuern, bevor diese sich auf geschäftskritische Prozesse auswirken. Unternehmen profitieren somit von kürzeren Reaktionszeiten, einer stabileren Leistung und effizienteren Workflows.
Detaillierte Auswertungen für jeden Bedarf
Für Unternehmen ohne eigenes Monitoring-System stellt Retarus auf Basis der gleichen Daten im Retarus-eigenen Adminportal myEAS vorkonfigurierte Dashboards zur Verfügung. Administratoren und Helpdesk-Teams, die hingegen primär Reporting- und Analysefunktionen benötigen, können dort auch einzelne E-Mail-Nachrichten oder Fax-Dokumente über umfassende Suchfunktionen und Reportings detailliert analysieren. Einzelne sicherheitsrelevante Events lassen sich zudem in bestehende SIEM-Systeme integrieren und im Security Operations Center zentral überwachen.
Alle Daten im Blick
„Transparenz ist für uns kein Versprechen, sondern ein Prinzip“, erklärt Martin Hager, Gründer und Geschäftsführer von Retarus. „Deshalb machen wir mit den Observability Metrics die Performance unserer Services vollständig transparent. Unsere Kunden erhalten Zugriff auf dieselben Daten, mit denen auch wir unsere Systeme betreiben und überwachen. So behalten sie jederzeit die Kontrolle über ihre Kommunikationsprozesse und können jederzeit im Falle des Falles schneller Probleme eingrenzen.“
Retarus ist ein globaler Anbieter von APIs, Gateways und Applikationen für Messaging, E-Mail Management und den Austausch strukturierter Daten für Geschäftsprozesse. Mit top Performance, Sicherheit und Datenschutz, bereitgestellt in weltweit verteilten, selbst betriebenen Rechenzentren. Mit Hauptsitz in München wurde Retarus 1992 gegründet, ist inhabergeführt und stolz auf seine Innovationskraft. Das Unternehmen beschäftigt rund 400 Mitarbeiterinnen und Mitarbeiter in 15 Niederlassungen auf drei Kontinenten. Retarus-Dienste werden von den führenden Unternehmen der Welt eingesetzt. Der Vertrieb erfolgt direkt und in enger Zusammenarbeit mit ausgewählten Partnern. Analysten bestätigen laufend die hervorragende Qualität und Verlässlichkeit von Retarus. Mehr Informationen: www.retarus.com
retarus GmbH
Aschauer Straße 30
81549 München
Telefon: +49 (89) 55280000
Telefax: +49 (89) 5528-1919
http://www.retarus.de/
Corporate Communications Managerin
![]()
